from aclarke@lemmy.world to opensource@lemmy.ml on 21 Jan 2026 22:05
https://lemmy.world/post/41964246
Managarr v0.7.0 has been released with Lidarr support!
What is Managarr?
Managarr is a terminal-based application for managing all your Servarr instances from one place. It provides a user-friendly interface to interact with your media libraries, making it easier to manage your downloads, monitor your artists and albums, and perform various actions directly from the terminal.
It sports two modes: a TUI mode (Text-based User Interface) and a CLI mode (Command Line Interface).
TUI mode gives you an interactive User Interface right inside your terminal window, allowing you to navigate through your Sonarr and Radarr libraries, view details about your series and movies, and perform actions like adding or removing items, all through keyboard shortcuts.
CLI mode lets you execute commands directly from the terminal to manage your Servarr instances without needing to open the TUI. This is great for quick tasks or for integrating with scripts and automation tools.
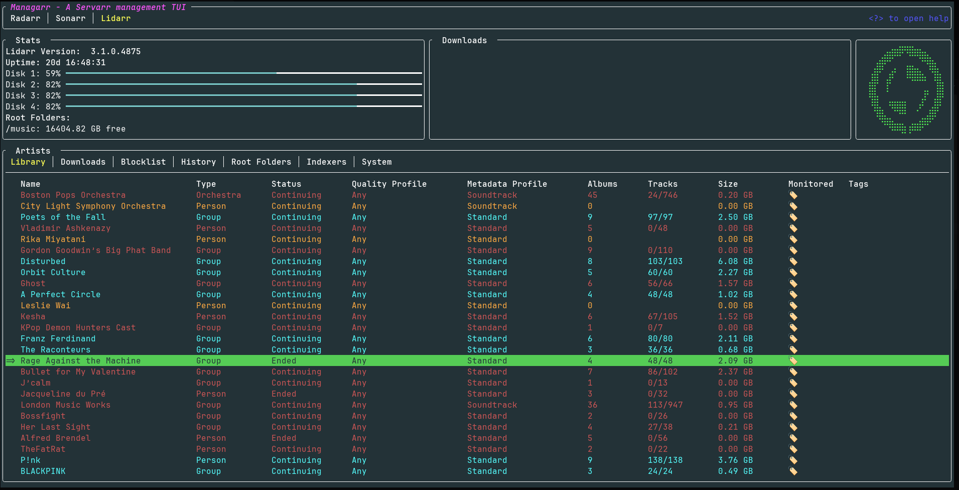
Screenshots


Try it out for yourself using the in-browser demo!
If you want to try it out for yourself without installing it first, you can use the Managarr demo-site: managarr-demo.alexjclarke.com
What Lidarr operations are supported?
π Library Management
- Artist Library - Browse, search, filter, and sort your music collection
- Add Artists β - Search for new artists and add them with full config options (quality profile, metadata profile, root folder, monitoring options)
- Edit Artists βοΈ - Tweak artist settings including quality profiles, metadata profiles, tags, and monitoring status
- Delete Artists ποΈ - Remove artists from your library with optional file deletion
- Artist Details π - Get the full picture on any artist:
- Overview, disambiguation, type, status, genres, and ratings
- Album list with release dates, track counts, and download status
- Artist history with detailed event info
- Manual discography search with release selection and download
πΏ Album & Track Management
- Album Details - Drill into individual albums to see:
- Track listing with audio info (codec, channels, bitrate, sample rate, bit depth)
- Album history
- Manual album search for grabbing specific releases
- Track Details πΌ - View individual track info and history
- Delete Albums - Remove individual albums from your library
β¬οΈ Downloads & Queue
- Downloads Tab - Keep an eye on active downloads and manage your queue
- Blocklist π« - View and manage blocked releases
π History
- Full History Support - Browse, search, filter, and sort Lidarr event history
- History Details - Dig into the details of any history event
- Mark as Failed β - Mark history items as failed
π Indexers
- Indexer Management - View, add, edit, and delete indexers
- Indexer Settings βοΈ - Configure global indexer settings
- Test Indexers π§ͺ - Test individual or all indexers at once
π Root Folders
- Root Folder Management - Add and manage root folders for your music library
π₯οΈ System
- System Status - View Lidarr system info and health checks
- Tasks - View and trigger system tasks
- Queued Events - Monitor queued system events
- Logs π - Browse system logs
- Updates π - Check for and view available updates
β¨οΈ CLI Commands
Full Lidarr CLI support for all the things!
managarr lidarr list artists|albums|tracks|indexers|root-folders|tags|quality-profiles|... managarr lidarr get artist|album|track|... managarr lidarr add artist|root-folder|tag|... managarr lidarr edit artist|indexer|indexer-settings|... managarr lidarr delete artist|album|root-folder|tag|blocklist-item|... managarr lidarr search artist|album|... managarr lidarr refresh artist|downloads|... managarr lidarr trigger-automatic-search artist|album managarr lidarr manual-search artist|album
Managarr also supports Radarr and Sonarr!
If youβre running the full *arr stack, Managarr has you covered - It supports Radar and Sonarr too, all from the same interface!
This is a passion project so Iβd love to hear your feedback, feature requests, or any bug reports you find.
threaded - newest